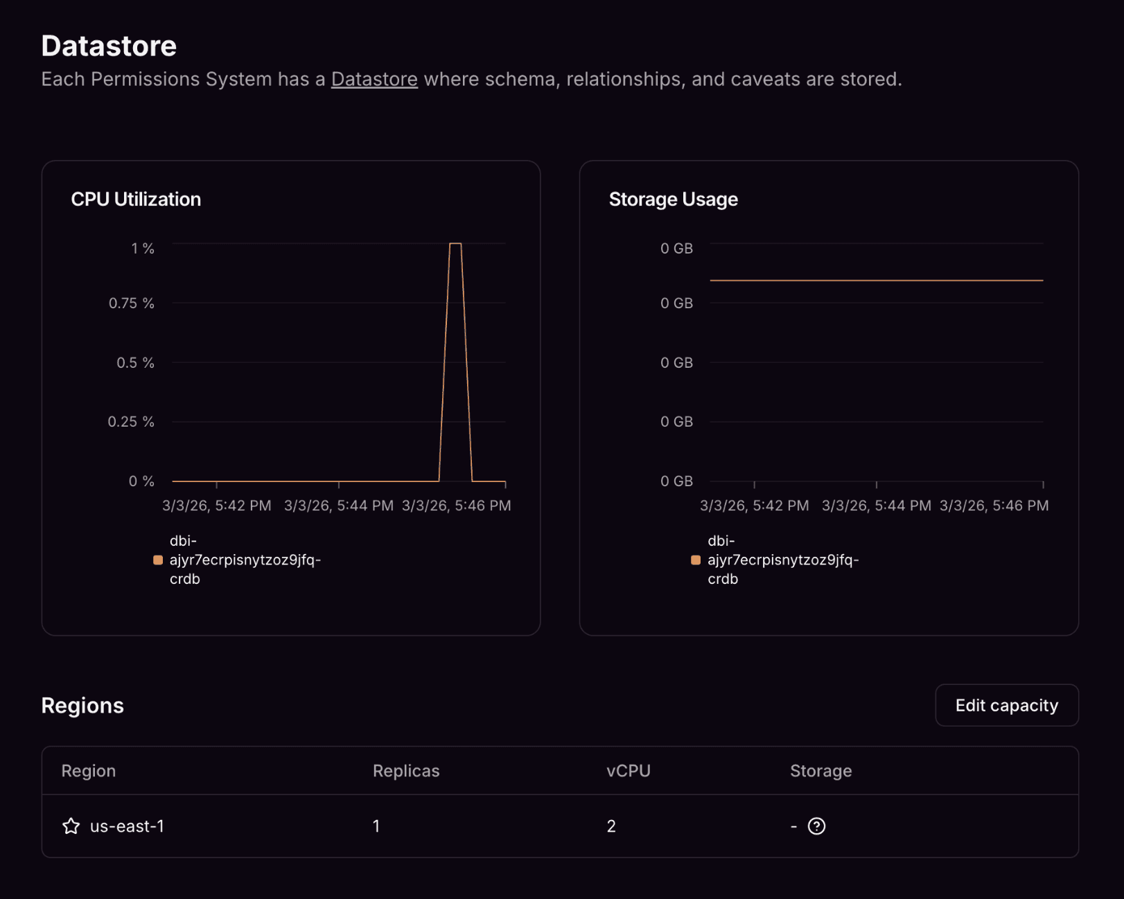
As of today, we've unlocked the ability for customers of the AuthZed Cloud platform to scale operations themselves. By visiting the DataStore Overview page, users of AuthZed Cloud are able to inspect the underlying configuration, performance, and health of the datastore powering the storage layer of their SpiceDB permission systems. AuthZed is stepping out of the way, not only to provide more visibility but to also give customers operational independence. This capability is rolling out on a per-customer basis to AuthZed Dedicated soon.
Why provide transparency on the underlying datastore? Why Now?
At the heart of every SpiceDB deployment, there's an engine responsible for persisting relationship data. This engine makes fine-grained authorization possible at scale. One of the operational benefits to using AuthZed Cloud or AuthZed Dedicated is that this data storage layer is entirely managed for you. We handle reliability and infrastructure operations so you don't have to.
However, we've been listening to our customers across a variety of use cases and requests all had a common theme: transparency — specifically, operational transparency. Operational transparency is critical to enabling users to understand the trade-offs associated with their deployment regardless of whether or not it's a managed service.
AuthZed has been steadily adding new functionality to our products that empower our customers with more self-service capabilities like scaling and modifying configuration. Insights like those on our new Datastore Overview page are a critical source of information that feeds our customers' understanding and ability to make the best decisions they can with the infrastructure they pay for.
What new capabilities does the Datastore Overview page provide?
It would be pointless to expose all of this information if there were nothing actionable about it, so we gave our customers a new capability: scaling the datastore.
Previously, customers would have to work closely with AuthZed's customer support and account teams to arrive at the conclusion and ultimately make a change to the underlying data storage resources needed for scaling.
Now, customers can evaluate all of the same data our customer success teams were using internally and perform the scaling operation themselves. And, of course, they can still always reach out to support if they want any help or advice.
Let the scaling begin!
We're excited to step out of the way and unleash our customers to their fullest potential: enhanced datastore transparency is just the first step. Keep on the look out for more self-service features coming to the AuthZed Cloud Platform and in the meantime, try it out for yourself in AuthZed Cloud.


